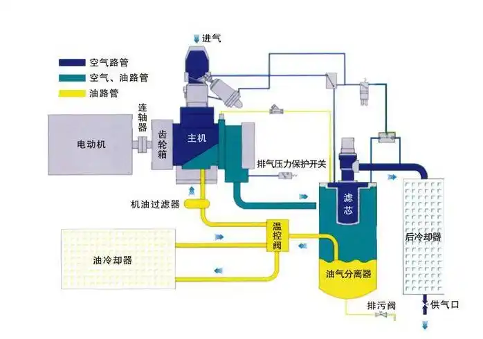
空压机结构原理图

相关图片

螺杆式空压机工作原理及保养

从下图中我们可以清晰的了解到螺杆空压机的构造以及工作方式,现在由

空压机的夏季保养常识

一张图,了解喷油螺杆空压机运行结构

空压机螺杆结构示意图

随机推荐

分享一组肖战头像

最后描上眼睛,可爱的皮卡丘就成了.

记忆练习数字编码表

小男孩发型23款,时尚有型显精神,越剪越帅气,妈妈们请收藏

求大师看看手相 女!

中华跌打酒250ml铁打酒活血药酒消肿止痛舒筋活血止血生肌活血祛瘀

4成交1件石雕喷泉户外庭院流水水景晚霞红石材水系大型风水球欧式园林

星地球空唯美梦幻宇宙外太空太空星空星球原创插画素材宇宙星空