电动车电瓶电池48v20ah电池盒装两个电池分体式电池连接的电路图

相关图片

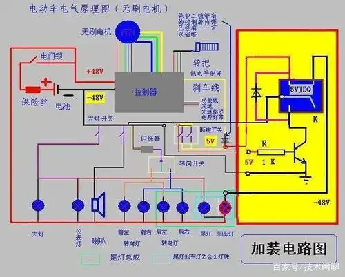
电动车电路图_第1页

48v电动车真实接线路图 电池盒上红线接第一块电池正极

电动车五块电瓶接线图

我的电动车型号是lev250-mn,把电瓶拆下来充电时,将充电器直接连接

电动车电池连接图

随机推荐

有无人气不高神仙颜值颜塌房风险小的男爱豆推荐?

易烊千玺 2019玊尔演唱会

肖战王一博

吉克隽逸身世显赫,吉克隽逸 身世(怎么一步步走到今天的)

阴茎长毛囊炎的症状图片

一条plog告别2023##王广允 ##湖南卫视跨年晚会##芒果跨年热烈市集

鼻科医生:鼻腔散发腥臭味,有6种原因,尤其要当心是恶性肿瘤4,鼻腔鼻窦

美菱(meling)冰箱bcd-441wp9cx 美菱(meling) 441升 十字门冰箱 对