小帅哥电动车5块电池的能电池拿下来充电吗,有什么办法

相关图片

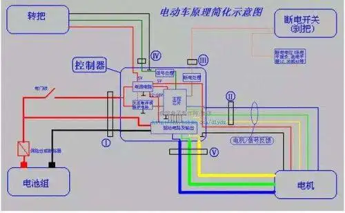
电动车电瓶连接线图是怎样的?

750_532

安装好并机线,用户需自己购买标准25针并口线,作为ups并机线长度心

电动车,五个十二伏电瓶怎么连接?

电动车96v用48v双充电器充电这样接线有误吗?

随机推荐

东莞支持不染不烫一定要剪免打理锁骨发女生

所以,演绎造型就变得更加轻松了,加上周涛有着168厘米完美的女神身高

良渚玉文化简笔画

人气女演员王晓晨在片中扮演王小米 王晓晨发鸡汤谢谢"王小米

关晓彤##晓晓世界

银河维克特利shf自改奥特曼

雨中旋律 管乐类 萨克斯管 歌谱简谱网

甜曲来袭!violette小v单曲《你是我的幸福》