刘学义发布会全场回顾饭拍刘学义个人by鱼宝

相关图片

再演大反派!刘学义个人资料一览:既是洛子商,也是昊辰

刘学义雪意蓝衬衫##刘学义克莱因蓝衬衣

刘学义0706生日快乐##刘学义春花厌

刘学义#

刘学义0706生日快乐##刘学义

随机推荐

周杰伦巧遇jj「当场比大小」 突然「林俊杰一个move」粉丝笑翻:两位

霍建华 古装 金玉良缘 - 堆糖,美图壁纸兴趣社区

表演配对舞蹈的男性小丑

小舍得第2集分集剧情_电视剧_电视猫

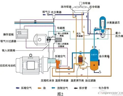
空压机行业的市场趋发展趋势分析_空压机,空气压缩机,螺杆空压机|全球

霍汶希帮容祖儿圆了twins梦

滨州市人民医院卡通形象大使"龙马儿"来啦!_造型_的设计_来源

夜,晚上,光,灯,冬天,公路图片,风景壁纸