48v12电动车电池接线图

货车上的电瓶电压不足如何用另一个电瓶达燃过程图

图片尺寸421x220

6块电瓶车接线

图片尺寸3264x1836

摩托车电瓶怎么接多个设备的线?

图片尺寸1146x600

电动车电池串并联问题我的电动车电池是48v 20ah的,我要加一组相同

图片尺寸600x411

电动自行车电路图详解七种电动自行车电路图及详解kiamos管

图片尺寸530x502

电动自行车用锂电池电池组电气连线图

图片尺寸594x439

电动车接线图.jpg

图片尺寸512x384

> 电动车锂电池接线图本人电动自行车为捷马16寸雅阁(锂电)48v ,购于

图片尺寸302x264

电动车电池连接图

图片尺寸500x642

聚合物锂电池和锂电池区别

图片尺寸750x580

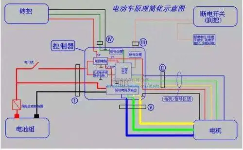
48v无刷电动车电机接线原理

图片尺寸600x515

我想在48v铅酸电瓶的电动车上再加装一个48v锂电池,用一个转换开关

图片尺寸641x508

刚买了个电动车,四块电瓶,不会充电啊,那些线要怎么接啊

图片尺寸600x375

电动车电瓶电池48v20ah电池盒装两个电池分体式电池连接的电路图

图片尺寸709x439

电动车五块电瓶接线图

图片尺寸780x1040

48v电动车真实接线路图

图片尺寸600x574

48伏电动三轮接线图

图片尺寸600x330

48v电动车控制器接线图电源锁控制器细供红线接电源,锁黄线接在什么土

图片尺寸594x583

电动车电瓶连接线图是怎样的?

图片尺寸500x308

48v电动车真实接线路图 电池盒上红线接第一块电池正极

图片尺寸553x630