施耐德品牌最优10立方螺杆空压机75kw空压机

相关图片

阿特拉斯无油螺杆空压机结构及零部件详解

螺杆压缩机漏油故障处理-空压机_无油螺杆空压机_永磁变频空压机_高压

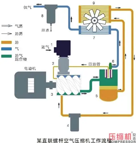
一,螺杆式空压机的结构与原理螺杆式空气压缩机的主要构成部件包括

螺杆式空压机工作原理及保养

湖北襄阳较专业的螺杆空压机襄阳通特机电

随机推荐

十二星座头像男生(十二星座头像男生白羊座)

白鹿×罗云熙

cctv全新logo启用风格大变

处方类型:otc非处方药药物剂型:栓剂批准文号:国药准字h20003347生产

赵粤

别让我一个人在守候(热度:94)由雪飞翻唱,原唱歌手郭力

小个子女生别留"黑长直",今年最流行的4种短发,既显高又瘦脸

蓝原芽衣citrus柑橘味香气9月13日生日专辑