图文解析 | 螺杆空压机换油流程10步法

相关图片

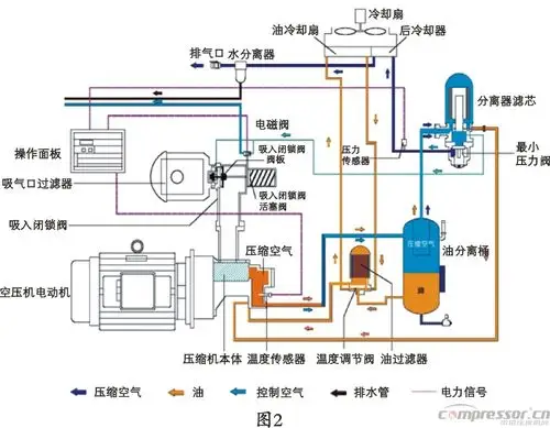
螺杆空压机的系统流程和组件功能说明

螺杆空压机原理示意图

图3-15为螺杆式压缩机的结构图.

一张图,了解喷油螺杆空压机运行结构

湖北襄阳较专业的螺杆空压机襄阳通特机电

随机推荐

初学画画入门儿童简笔画

壁纸 旧金山,夜景,城市,摩天大楼,河,反射

胡须造型型男必备

中年男士发型不怕简单就怕不够显瘦 圆脸男胖子适合什么发型看图片

张天爱哎呀好身材图片45

女生 粉色系 可爱 日系 软妹壁纸 手机高清壁纸 小清新 少女心 甜

刚进入2020年中国好声音中山赛区又双叒叕开始散发魅力了

花红消肿止痛酊33ml舒筋活络消肿止痛跌打扭伤风湿骨痛冻疮局部皮肤