移动式螺杆空压机技术工艺发展趋势分析

相关图片

5立方空压机30kw直联双螺杆空压机施耐德sck-40sa

无油双螺杆压缩机技术

捷豹空气压缩机 永磁变频系列 zls40i双螺杆 正宗台湾 质量保证

一种双螺杆压缩机的制作方法

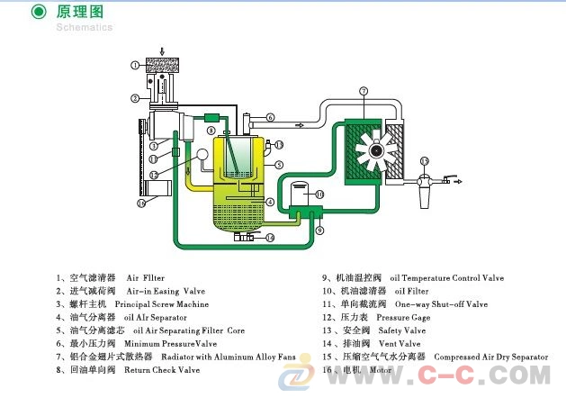
复盛双螺杆空压机运行原理图

随机推荐

可爱卡通高清横屏电脑壁纸

第93期丨原创ins风马卡龙色系可爱壁纸

杨迪近照

时代少年团超话96#时代少年团贺峻霖#220802 贺峻霖《绝配》评论区

iu分享170422突破自我新造型iu首次在mv中首次尝试渐变发色

张天爱清新甜美写真桌面壁纸

黄圣依直播间肚子疼表情痛苦杨子漠不关心叫她喝热水太卑微了

《阿凡达》剧照